Datalayers结合Grafana达成数据可视化
作者:互联网
2026-03-21

在工业物联网和智能设备快速普及的背景下,时序数据处理需求激增。本文将详细讲解如何通过Datalayers时序数据库与Grafana可视化平台的深度整合,构建高效的数据监控分析系统。
通过Datalayers与Grafana的无缝协作,企业可以轻松实现从海量时序数据采集到可视化分析的全流程管理,显著提升运营决策效率与智能化水平。
环境准备
- Grafana 版本必须 >= 9.2.5。
安装 Datalayers
Datalayers 支持多种安装方式,具体安装请参考官方文档。
此处我们以 Ubuntu 操作系统、amd64 平台为例,先下载对应平台的deb安装包。
安装完成后,可以通过我们提供的命令行工具写入一些示例数据:
首先,通过以下命令连接到数据库:
dlsql -u admin -p public
然后创建一个示例数据库:
create database demo;
再创建一个表:
CREATE TABLE demo.sensor_info ( ts TIMESTAMP(9) NOT NULL DEFAULT CURRENT_TIMESTAMP, sn STRING, speed DOUBLE, temperature DOUBLE, timestamp KEY (ts)) PARTITION BY HASH(sn) PARTITIONS 8 ENGINE=TimeSeries with (ttl='10d');
写入一些示例数据,当然为了数据更丰富,你可以多写入一点随机数据:
INSERT INTO sensor_info(sn, speed, temperature) VALUES('100', 22.12, 30.8), ('101', 34.12, 40.6), ('102', 56.12, 52.3);
- 关于更多 SQL 的支持,请查看SQL参考。
- 关于命令行工具,更详细的用法请参考命令行工具。
安装 Grafana
目前 Datalayers 支持 Grafana >=9.2.5 版本。请前往Grafana 官网下载页。
此处我们下载并安装 Linux 的 开源版本 11.2.0:

更多安装方法详见官方文档。
安装 Datalayers 数据源插件
为了让 Grafana 能够连接到我们的 Datalayers 数据库服务以便进行读写操作,需要额外安装 Datalayers 插件。
此处使用我们提供的一个脚本来快速安装插件:
bash -c "$(curl -fsSL \ https://raw.githubusercontent.com/datalayers-io/grafana-datalayers-datasource/main/install.sh)" -- \ -h localhost:8360 \ -u admin \ -p public
注:参数 -h 为地址和端口, -u 为用户名,-p 为密码,请根据实际情况修改。
更多安装方法详见官方文档
安装完成后,重新启动 Grafana 服务,然后通过本地浏览器访问你的 Grafana 服务,通常是默认的3000端口。
配置插件
此时 Grafana 和 Datalayers 数据源插件均已就绪。请按照下方图示填入对应的数据库地址+端口、用户名+密码,如果开启了 TLS 还需要填写证书。

配置完成后,你可以点击Save & test按钮保存并测试连通性。
数据查询
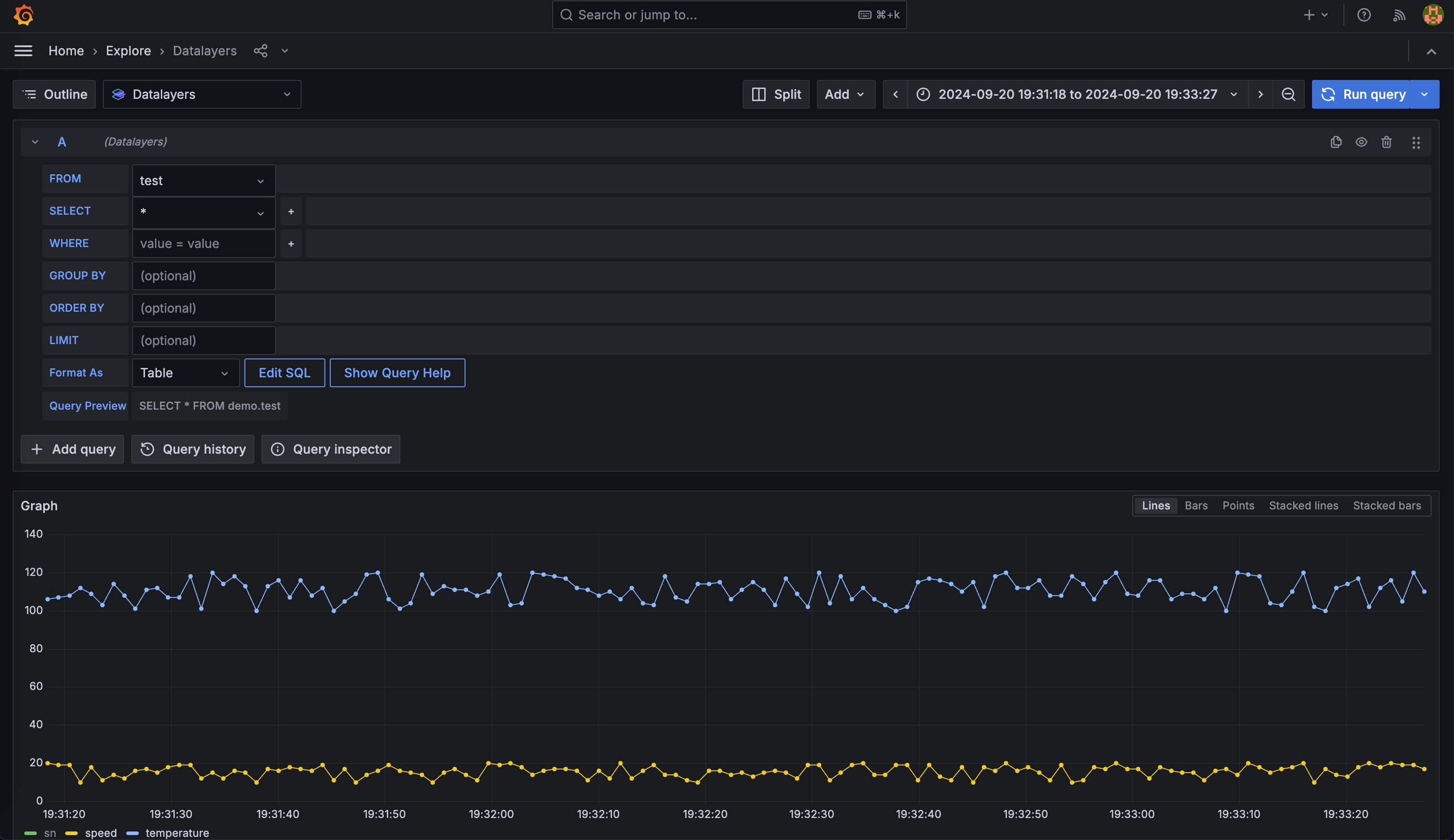
我们之前已经写入了一些示例数据,你可以通过 Datalayers 数据源插件进行一些查询。

图中使用Home - Explore面板查询数据,使用默认的界面模式试图拼出select * from demo.test这样的查询语句。
当然也可以切换到 SQL 编辑器模式,编写更复杂的查询语句。

你也可以使用函数对数据进行聚合等操作,详见SQL函数。
在插件的编辑器模式中,你可以使用一些 Grafana 变量,请点击帮助按钮查看:

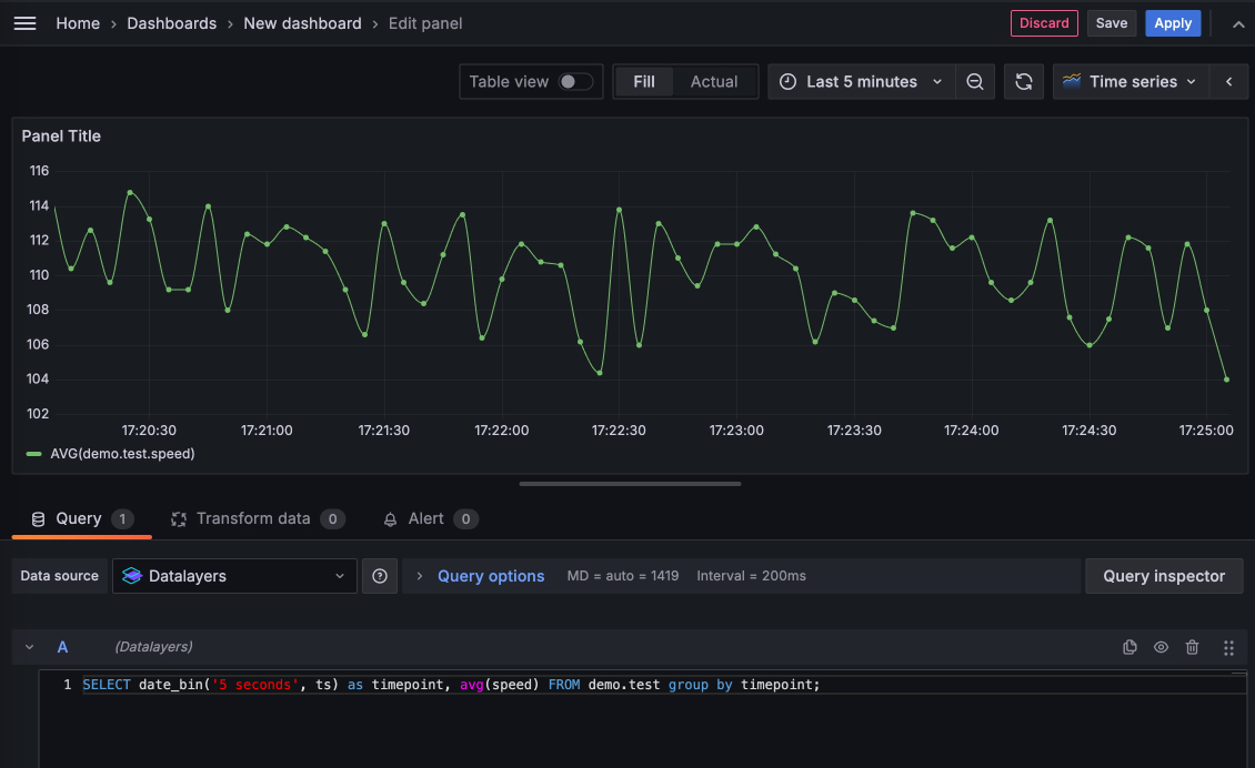
添加 Dashboard
现在,你也可以使用Grafana - Dashboards功能开始添加一个 Dashboard,如下图:

在此界面可进行更精细的调整,调整完成后可以点击Apply应用这个Panel,当你添加了较多的Panel,就可以通过 Grafana 强大的自定义编辑功能组合成一个丰富的 Dashboard。
如果你想免去安装和配置 Datalayers 与 Grafana,可以通过我们提供的 docker compose 零配置快速体验。
首先你需要拉取这个开源项目。 它使用 Docker 将 Datalayers、Datalayers 对应的镜像整合到一个 docker-compose 文件中,这样可以快速启动这些服务。
git clone https://github.com/datalayers-io/datalayers-with-grafana.git
然后请跟随 README 文档完成启动、快速写入示例数据的过程。
当你完成上述步骤后,就已经自动完成了上述所有的安装、配置、写入示例数据步骤,你可以直接进行数据查询、添加 Dashboard 相关操作。
相关标签:
相关推荐
专题
+ 收藏
+ 收藏
+ 收藏
+ 收藏
+ 收藏
最新数据
相关文章
海量小文件与多云协同下地瓜机器人JuiceFS存储优化实践
Portal架构下NJet仿真环境构建
营收增长25%利润为何转负人力成本正蚕食企业
Datalayers结合Grafana达成数据可视化
玩转OurBMC第二十九期之OpenOCD远程调试
玩转OurBMC第二十七期深入解读BMC-POST-CODE
BrightData的DNS代理
边缘智能碎片化长周期可靠性视域下操作系统基座的技术破局路径
DorisManager24.3版本全新上线集群巡检功能全面升级
Coolbpf最新特性深度解析eNetSTL网络加速库亮相龙蜥开源
AI精选
